21-08-12 来源: 伟德线上体育
还记得“2015年江苏某化工厂VOCs有机废气处理设备爆炸、2019年山东某企业环保设备爆炸以及安徽某制药厂有机废气处理爆炸”案件吗?上述事故案件都是环保设备RTO设计缺陷导致,本文有机废气处理厂家韦德投注官网网址查询针对问题,提出以下安全建议。
1、储罐的罐顶废气不能与污水池的VOCs有机废气混合处理。
2、在线废气浓度检测仪到切断阀的距离应大于在线废气浓度检测响应时间和废气切断阀关闭时间总和内气体流经的管道长度。

VOCs有机废气处理RTO设备
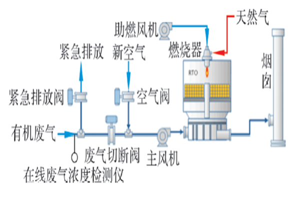
3、为降低爆炸风险,VOCs有机废气处理RTO设备应增加相应的逻辑控制,即当检测到高浓度气体时,RTO装置触发联锁停车,即废气紧急排放阀打开,废气切断阀关闭,新鲜空气阀门打开,主风机降低风量运行,确保炉内一直进入较低浓度的气体。
4、由于阻火器是非常重要的安全附件,所以必须经过安全鉴定,确定其是否符合要求。
5、考虑到某些VOCs有机废气为有毒气体,为防止正压状态下气体泄漏对现场人员的人身伤害,VOCs有机废气处理RTO设备的操作压力建议采用微负压操作。
6、储罐呼吸阀与出口废气输送管道连接采用非接触废气罩。
7、为了防止设备腐蚀,风机材质建议选择金属材质。
有机废气处理厂家韦德投注官网网址查询从事环保设备行业多年,如果您想咨询有VOCs有机废气处理相关问题,可以拨打电话:15639792289 。
上一篇: VOCs有机废气处理蓄热式直接燃烧设备详解
下一篇: 不同VOCs有机废气处理设备有什么区别?

